
★ IOC 15.1 _ KOREA(East Asian)_Bird_List_2025.05_605 Species
IOC(International Ornithological Committee) 15.1 목록에 내가 가진 한국의 각종 도감과 협회, 단체 및 개인들이 정리한 목록과 중국12.0, 대만2023, 홍콩2023, 일본8.0(2024), 몽골(2025), 극동러시아(2025)의 조류목록을 표시하였습니다. 이 목록은 아주 개인적인 정리이니 중요하게 보시진 마세요. 우리나라 기록 조류 종은605종, 재검토 31종, 사육추정 15종, 총 651종으로 정리하였습니다.
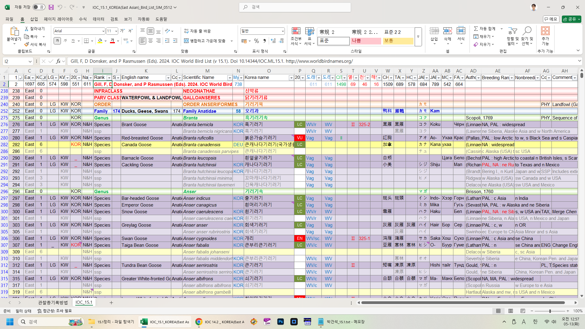
해외탐조를 다니시는 분들을 위해 관찰종기록방법 Sheet의 수식을 그대로 두었습니다. 방문국가를 따로 정리하시는데 사용하시기 바랍니다. 다른 국가를 추가하려면 수식을 잘~ 이용하시기 바랍니다. 여러 아종 중 하나를 보았을때는 N열의 아종칸에 국가를 KOR로 표시하시고, 또 다른 아종을 보았을 때는 KOR1 이렇게 뒤에 1을 붙여 표시하시면 관찰하신 아종이 계산 됩니다. 한 종을 다른 국가에서도 관찰 하였다면 N열의 종칸에 KOR USA CHN THA 이렇게 다 표시하시면 정리됩니다. 제 개인적인 기록도 그대로 두었습니다. 참고하시고 삭제 후 사용 하세요~
IOC World Bird List Version 15.1의 국내기록종과 관련해 변경된 내용은 다음과 같습니다.(박건석씨 정리)
■ 갈색얼가니새(Brown Booby / Sula leucogaster)의 아종 ssp. etesiaca를 Cocos Booby(S. brewsteri)의 아종으로 바로잡음
- Move ssp. etesiaca from S. leucogaster to S. brewsteri. Corrects error in IOC 14.2.
■ 북방쇠개개비(Paddyfield Warbler / Acrocephalus agricola)의 아종 ssp. septimus를 단일종으로 병합
- Treat as monotypic. Includes septimus (Hering et al. 2015; Shirihai & Svensson 2018; Dyrcz 2020).
■ White-breasted Cormorant(Phalacrocorax lucidus)를 민물가마우지 Great Cormorant / Phalacrocorax carbo)에 병합
- Lump White-reasted Cormorant Phalacrocorax lucidus with Great Cormorant Phalacrocorax carbo to align with most other recent authorities (e.g. Dickinson & Remsen 2013; HBW/BirdLife).
■ African Hoopoe(Upupa africana)를 후투티(Eurasian Hoopoe / Upupa epops)에 병합
- African Hoopoe Upupa africana is lumped with Eurasian Hoopoe Upupa epops based on only minor differences in plumage, a continuum of ranges with other races in Africa, and identical vocalizations (e.g. Dickinson & Remsen 2013; del Hoyo & Collar 2014; HBW/BirdLife).
■ Striated Heron(Butorides striata)의 중남미 서식 아종이 별개의 종으로 분리되면서 국내에 도래하는 검은댕기해오라기(ssp amurensis)가 Little Heron(Butorides atricapilla)으로 변경됨
- Polytypic Little Heron Butorides atricapilla is split from monotypic Striated Heron B. striata based on phylogenetic analysis (Mendales 2023; WGAC 1171)
■ 캐나다기러기(Cackling Goose / Branta hutchinsii), 혹부리오리(Common Shelduck / Tadorna tadorna), 황오리(Ruddy Shelduck / Tadorna ferruginea), 흰머리아기오리(Cotton Pygmy Goose / Nettapus coromandelianus), 파랑새(Oriental Dollarbird / Eurystomus orientalis)의 Breeding Range 수정
■ 넓적부리도요(Spoon-billed Sandpiper / Calidris pygmaea)의 Comment 수정
- Spoon-billed Sandpiper is moved from monotypic Eurynorhynchus to Calidris (Gibson & Baker 2012; Banks 2012). Original spelling pygmea is a misspelled Latin word which requires correction to pygmaea (Dickinson & Christidis 2014 Corrigenda to H&M 4; Vol. 1).